炒股十倍杠杆怎么操作-股票配资个平台提供什么资料-【东方资本】,股票推荐排名榜前十名,加杠杆的投资回报率怎么算,股票十倍杠杆是什么意思

首頁 / 產品服務 / 大數據 / 數據決策
產品簡介
數據決策
高職院校數據決策平臺依據高職院校設置標準、辦學標準及信息化建設標準,基于院校各部門、辦學全過程的核心管理業務需求設計開發,是集學生工作、教學改革、產教融合、師資隊伍、服務能力、國際交流和辦學水平七大系統于一體的數據決策平臺。產品以心中有“數”、分析有“據”、決策有“智”、治理有“方”為宗旨,運用大數據可視化交互式技術,把數據“放出來”、使數據“動起來”、讓數據“用起來”,助力職業院校治理模式從“經驗決策”向“數據驅動”轉變,實現治理能力與治理水平現代化。
產品架構
數據決策
產品特性
打破數據壁壘
打破數據壁壘
通過與各業務系統數據接口對接,建立標準統一、共享共用大數據平臺,把數據“放出來”、令數據“聚起來”、使數據“動起來”、讓數據“用起來”,實現了跨部門、跨業務、跨系統的資源融合與互聯互通,形成基于平臺的 “決策數據中心”
實現多級決策
實現多級決策
通過不同角色權限,形成學校、處室、院系(部)分級交互式、可視化分析“儀表盤”和“業務畫像”,精準把握相關業務現狀、規律和趨勢, 實現“至上而下、至下而上”雙循環閉環決策機制
形成“互聯網+教育”大數據平臺
形成“互聯網+教育”大數據平臺
通過智能化學情、教情、校情分析,解決學校招生就業、學生管理、教學改革、社會服務等全方位辦學過程精準化問題
 轉變決策模式
轉變決策模式
決策模式由經驗決策轉變為數據決策,通過深度挖掘分析,實現數據“提存”和“精化”,助力治理模式從“離散感知”向“聚焦分析”轉變,從“經驗決策”向“數據驅動”轉變,成為提升院校治理水平“數腦高參”
應用場景
辦學水平
學工決策
教學改革
師資隊伍
產教融合
社會服務
國際交流
辦學成果
辦學成果
點為辦學成果分析,以教育部主導的各種獎項以及第三方權威機構相關排名為主要數據來源,以制度文件為政策驅動,圍繞學校影響力、黨建工作、思政教育、學生工作、教學改革、校企合作、師資隊伍、社會服務、國際交流九個方面,聚焦標志性成果數據,動態構建指標體系和數據模型,實施校內“透視”和全國“掃描”,實現“知里知外、知高知低”,為找準改革發展的參照和標桿。
辦學成效
辦學成效
點為辦學成效分析,圍繞學生工作、教學改革、校企合作、等六個方面,深度挖掘分析計劃完成率、訂單培養、生師比等核心數據,動態構建辦學成效指標體系和數據模型,開展校內“透視”和全國“掃描”。全面了解校內實力與發展趨勢;全面了解學校以及學校開設的相關專業在院校中的實力排名與發展變化,助力 “知己知彼、知強知弱”,準確把握學校和專業的建設成效與實力。
辦學基礎條件
辦學基礎條件
點為辦學基礎條件分析,聚焦職業教育辦學條件,特別是聚焦本科院校條件和本科專業條件。對照職教本科專業申報條件中“人才培養、教師隊伍、社會聲譽”等相關指標,匯聚形成學校和專業的“家底”和“達標“情況,以及同比“雙高計劃”院校、全國同類院校等相關院校學校升本的優勢與差距,為學校補短板、強弱項、固優勢,努力實現跨越式發展提供決策依據。
招生就業分析
招生就業分析
點為招生就業分析,根據學校辦學條件、招生規模與計劃執行信息以及就業信息,科學制定學校總體預報計劃;根據各年單招招生數據和單招就業數據,挖掘呈現院系和專業的單招優勢,科學制定單招計劃;挖掘分析各省、各專業以及專業與省份內在關聯與趨勢,科學制定分省招生規模和分省分專業招生計劃。
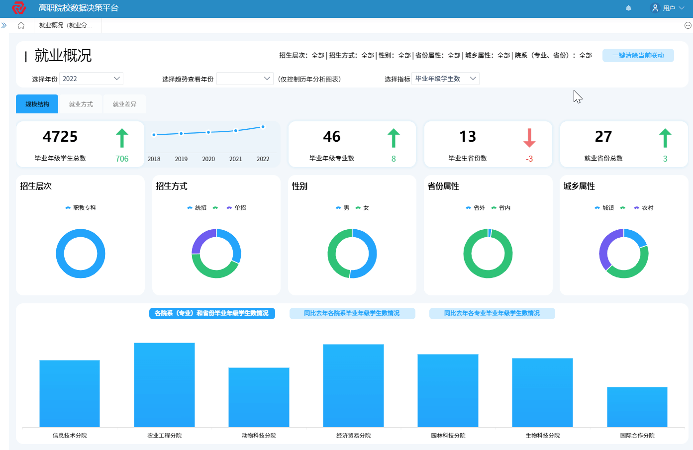
就業決策分析
就業決策分析
點為就業決策分析,通過就業方式、用人單位、畢業流向挖掘分析,掌握學校、院系、專業、男生女生、單招生統招生就業信息以及同比全國就業對比;定位 “大客戶”“新客戶”和“老客戶”,同時,根據用人單位接收畢業生指數,了解就業”冷與熱“”快與慢“;精準定位“畢業生都去哪了”,流向了哪些企業、哪些行業、哪些崗位、哪些地域……,為專業布局調整、深化教育教學改革提供決策依據。
專業發展
專業發展
點為專業發展分析,通過專業設置信息、專業規模信息、專業調整信息以及同比相關全國數據,助力合理設置專業;通過挖掘分析專業平臺資源、基地資源等指標,助力合理配置資源;通過專業標準建設、特色專業建設、技能大賽獲獎以及同比相關全國數據,助力全面把握專業發展水平,制定專業(群)建設規劃,創新專業(群)特色培養模式,提升專業(群)核心競爭力。
三教改革
三教改革
點為三教改革分析,深度挖掘分析教師基本信息與發展水平、教材基本信息與教材建設成效、教法基本信息與課堂革命建設成果等核心數據,形成學校、院系、專業三維聯動、可視化呈現,全面把握教師、教材、教法的建設現狀與發展水平,助力高職院校各個管理層級針對性、一體化、系統性實施教師、教材、教法改革,提高“三教改革”成效,提升教學質量。
師資概況
師資概況
點為師資概況分析,挖掘分析學校教職員工整體信息和教師隊伍、管理隊伍、教輔隊伍、附屬機構、工勤隊伍等各類人員信息,通過校內數據對比、相關全國數據對比以及相關標準要求對比,厘清結構布局,找準薄弱環節,助力崗位人員配置更合理、各類隊伍建設規劃更完善、師資隊伍結構更優化,推動”十大育人”落地見效,構建全員全方位全過程“三全育人”格局。
發展水平
發展水平
點為發展水平分析,深度挖掘教學名師、教學團隊、教師教學能力大賽、國家規劃教材等體現教師水平的數據和獲獎信息,精準把握學校層面、院系層面、專業教師層面的總體建設水平。同時,按照年齡、學歷、職稱等不同維度和教師隊伍、管理隊伍、教輔隊伍等不同隊伍開展數據分析,精準把握不同群體和不同系列隊伍的發展水平,有效提升高職院校師資隊伍總體水平。
校企合作信息
校企合作信息
點為校企合作分析,聚焦資源融合,在綜合統計呈現各產業學院規模、性質、所屬產業方向、合作企業情況的基礎上,通過對各產業學院校企協同實施現代學徒制、訂單班及標準、師資、課程、教材、科研、培訓、捐贈等共建項目核心成果數據深度挖掘與對比分析,助力掌握各產業學院建設現狀、建設水平、建設特色,為優化管理運行體制機制、助推產業學院“活起來”提供決策依據。
合作培養
合作培養
點為合作培養分析,聚焦校企共育,以現代學徒制培養模式和訂單(定制、定向)培養模式為重點,通過對各項目的標準共建、師資共建、課程共建、教材共建、基地共建、科研合作、職業培訓、社會捐贈、培養規模與質量等過程數據與核心成果數據深度挖掘與對比分析,助力掌握合作培養現狀、水平與特色為改革創新人才培養模式、助推合作培養“活起來”提供決策依據。

科研服務
科研服務
點為科研服務分析,聚焦學校科研能力與水平綜合分析,通過對學校在研課題、結題課題、科研經費、獲獎與成果等綜合數據的挖掘分析,全面了解科研對象與領域、數量與質量,精準把握學校、院校、專業科研能力現狀水平與發展趨勢,為科學定位科研服務重點領域與主攻方向、助推教學科研“實起來”提供決策依據。
技術服務
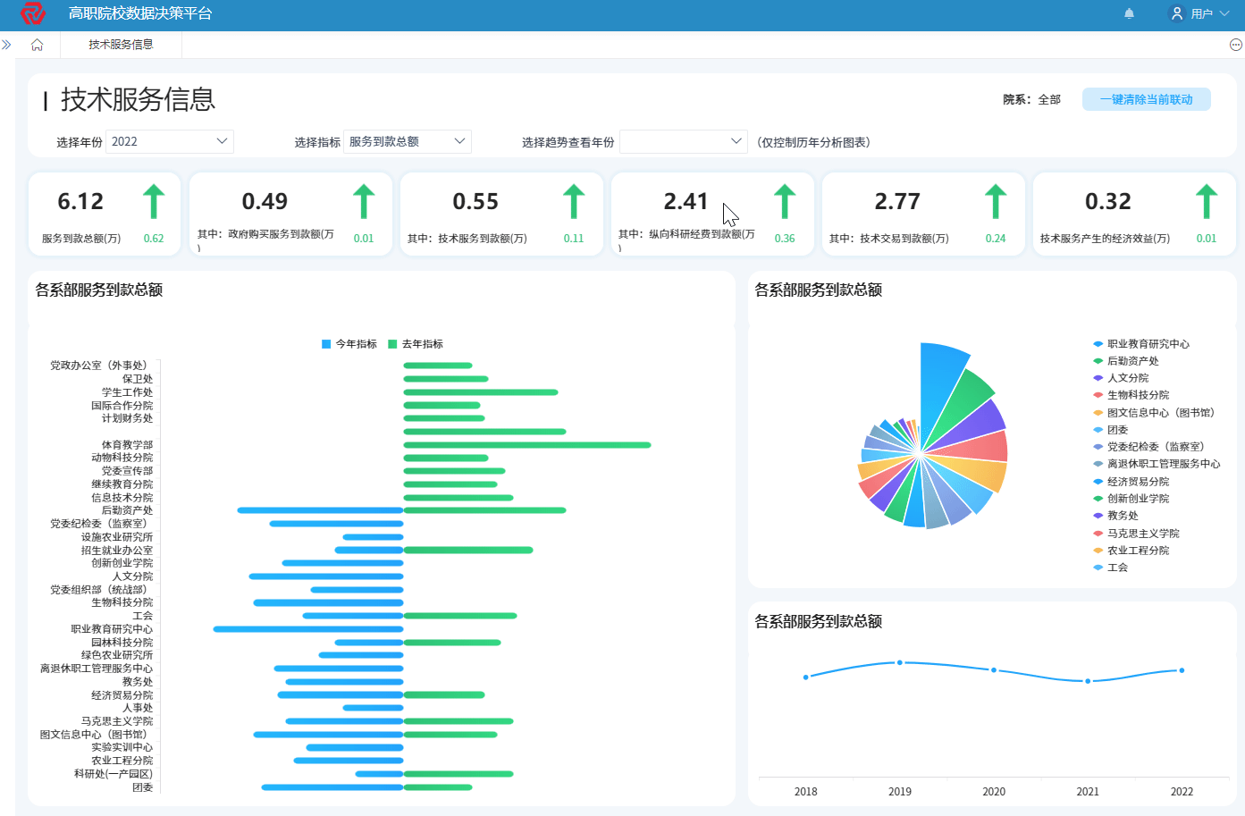
技術服務
點為技術服務分析,聚焦科研成果轉化能力與水平,通過對技術服務到款額、技術服務產生的經濟效益、縱向科研經費到款額、技術交易到款額等核心數據的深度挖掘與對比分析,全面掌握服務咨詢對象與領域、質量與效益、規律與趨勢,為加速教科研成果轉化、打造技術服務品牌、助推服務咨詢“實起來”提供決策依據。
國際交流總體分析
國際交流總體分析
點為國際交流決策,圍繞學校內部相關維度和全國相關院校,通過對國際化人才培養規模、國際化專業教學標準與課程標準開發與采用、國(境)外技能大賽獲獎與辦學點情況等核心數據的深度挖掘與對比分析,掌握國際合作辦學現狀、問題與發展趨勢,為拓展優質國際合作辦學項目、助推國際合作辦學“廣起來”提供決策依據。